Open in Grafana Cloud
Complete this learning path directly in your Grafana Cloud stack, or in the Grafana Play stack, with an interactive learning experience.
Visualize metrics in a Grafana Cloud dashboard
Welcome to the Visualize metrics in a Grafana Cloud dashboard learning journey.
Metrics-based visualizations are a cornerstone of observability, providing a clear and actionable view of system performance. By transforming raw data into insightful visualizations, these dashboards enable you to quickly identify trends, detect anomalies, and make informed decisions to maintain system reliability and efficiency. In this learning journey, you’ll explore how to create a time series graph that visualizes CPU utilization, empowering you to monitor and respond to performance changes effectively.
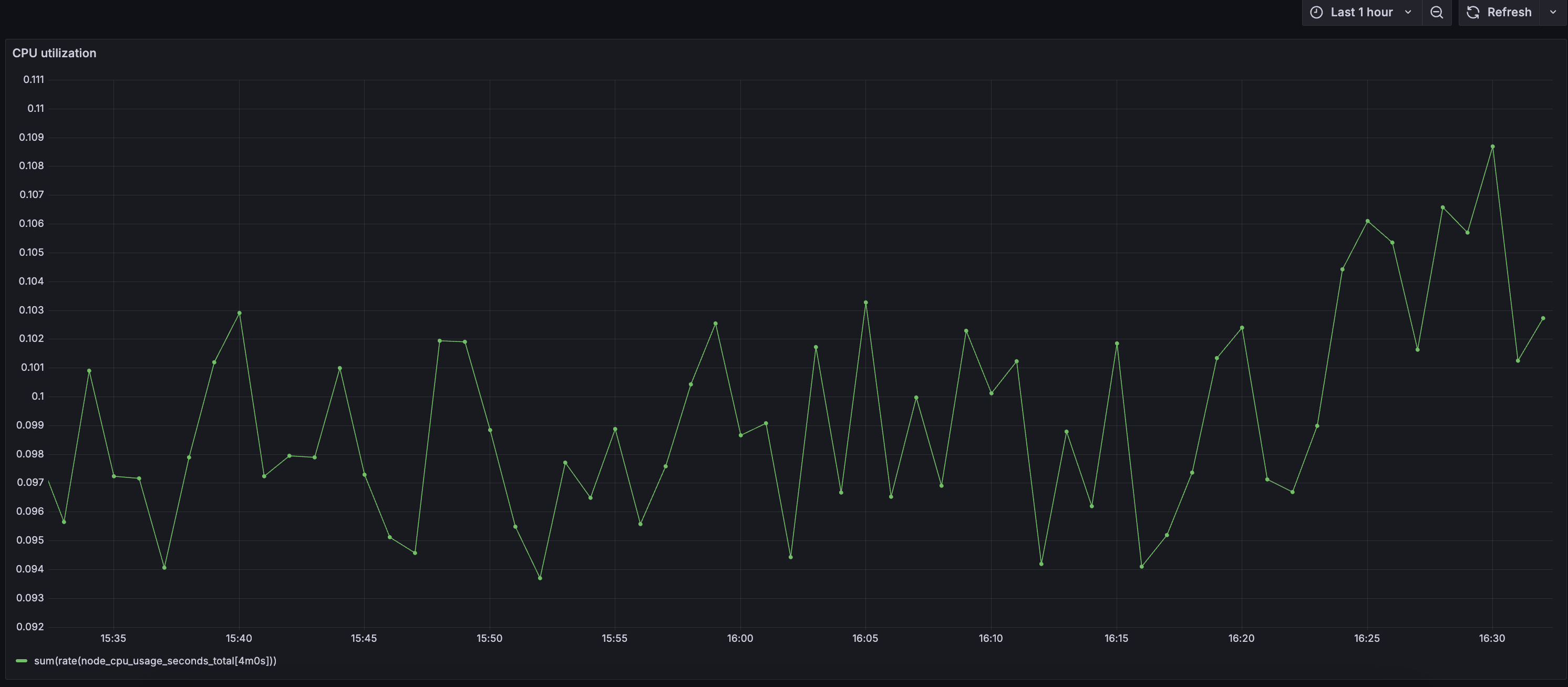
The visualization below displays CPU utilization trends over the past hour. It helps you monitor usage patterns and quickly detect any unexpected spikes that might indicate potential performance issues.

Here’s what to expect
When you complete this journey, you’ll be able to:
- Understand the importance of visualizations in the field of observability
- Plan for your visualizations so that dashboards align with business objectives
- Use the Grafana Query Builder to write a PromQL query
- Build a dashboard and incorporate a visualization to display key metrics
Troubleshooting
If you get stuck, we’ve got your back! Where appropriate, troubleshooting information is just a click away.
More to explore
We understand you might want to explore other capabilities not strictly on this path. We’ll provide you opportunities where it makes sense.
Before you begin
Before you visualize metrics in a Grafana Cloud dashboard, ensure that you have:
- A Grafana Cloud account. To create an account, refer to Grafana Cloud.
- A Grafana Cloud user who has permission to create a dashboard and add a visualization.
- Prometheus metrics sent to Grafana Cloud or you have configured the Prometheus data source plugin.
- A familiarity with the metrics you plan to visualize and what they represent. Understanding what these metrics measure will help when you use the Query Builder to write the query.
- A familiarity with PromQL.