k6 browser check
k6 browser checks run a k6 script using the browser module to control a headless browser. Browser checks monitor web performance and can be used to continuously monitor critical user journeys and workflows.
With k6 browser checks, you can:
- Perform interactions on a web page like navigation, tap/click, filling forms, and scrolling.
- Leverage a Playwright-inspired API for authoring tests.
- Simultaneously make requests at the protocol-level as well as in the browser, to simulate user behavior and rich interactive scenarios.
- Set the window size to test mobile, tablet, and desktop views.
How it works
A k6 check runs one iteration of a k6 test at short, frequent intervals to proactively monitor applications and services.
Synthetic Monitoring results are stored as Prometheus metrics and Loki logs, which allow you to set up Grafana alerts for custom notifications and incident management.
The k6 scripts in Synthetic Monitoring are broadly compatible with other k6 products, like the k6 CLI and Grafana Cloud Performance Testing. This allows you to reuse the same k6 script for various use cases, enhancing testing productivity and coverage.
Create a k6 browser check
You can write and execute a k6 script from the code editor in the Synthetics UI.
- On the main menu, select Testing & synthetics and then Synthetics.
- Click Create new check or Add new check.
- Choose k6 browser as your check type.
- Set the value for the required options.
- Edit or copy your k6 script under Script.
- Schedule or run the check.
- Click Save to schedule the check.
- Click Test to run the k6 script.
For development and debugging, you can write and execute the k6 script from your local machine using the k6 CLI and your IDE. After completing the k6 script, create a new browser check or update the script of an existing one.
The Synthetics script editor includes a few scripts with basic examples. To get started implementing your first k6 browser tests, refer to the Create a k6 browser check tutorial.
Options
The list of common options to all check types:
| Option | Description |
|---|---|
| Enabled | Whether the check is enabled or not. |
| Job name | Refer to the check name. Check metrics include a job label with the value of this option. |
| Target | Target of the check request. Check metrics include an instance label with the value of this option. |
| Probe locations | The locations where the check should run from. Check metrics include a probe label with the value of the probe location running the check. |
| Frequency | The frequency the check should run in seconds. The value can range from 60 to 3600 seconds. Only the sm_check_info metric includes the frequency label. |
| Timeout | Maximum execution time for the check. The value can range from 1 to 180 seconds. |
| Custom labels | (Optional) Custom labels applied to check metrics. Refer to Custom labels for querying instructions. |
Additionally, k6 scripted checks have the following options:
| Option | Description |
|---|---|
| Script | The k6 script to execute periodically. For further details, refer to k6 compatibility. |
Required k6 imports and options
In order to run a browser check, the script must:
- Import the browser module
- Include the browser type “chromium” in the k6 options block.
import { browser } from 'k6/browser';
export const options = {
scenarios: {
ui: {
options: {
browser: {
type: 'chromium',
},
},
},
},
};Supported k6 Options
k6 options can be used to configure a wide range of features when running the k6 script. In Synthetic Monitoring, k6 options can only be set in the script options object:
export const options = {
tags: { foo: 'bar' },
userAgent: 'MyK6UserAgentString/1.0',
};Several k6 options don’t apply in the context of Synthetic Monitoring. Here is the list of supported options:
| k6 Option | Description |
|---|---|
batch | Max number of simultaneous connections of a http.batch() call |
batch-per-host | Max number of simultaneous connections of a http.batch() call for a host |
discardResponseBodies | Specify whether response bodies should be discarded |
httpDebug | log all HTTP requests and responses |
insecureSkipTLSVerify | A boolean specifying whether k6 should ignore TLS verifications for connections established from code |
maxRedirects | The maximum number of HTTP redirects that k6 will follow |
noConnectionReuse | A boolean specifying whether k6 should disable keep-alive connections |
setupTimeout | Specify how long the setup() function is allow to run before it’s terminated |
systemTags | Specify which System Tags will be in the collected metrics |
tags | Specify tags that should be set test-wide across all metrics |
teardownTimeout | Specify how long the teardown() function is allowed to run before it’s terminated |
throw | A boolean specifying whether to throw errors on failed HTTP requests |
tlsAuth | A list of TLS client certificate configuration objects |
tlsCipherSuites | A list of cipher suites allowed to be used by in SSL/TLS interactions with a server |
tlsVersion | String or object representing the only SSL/TLS version allowed |
userAgent | A string specifying the User-Agent header when sending HTTP requests |
Metrics
Synthetic checks store their results as Prometheus metrics, including the list of common metrics to all check types:
| Metric | Description |
|---|---|
probe_all_duration_seconds | Returns how long the probe took to complete in seconds (histogram). |
probe_duration_seconds | Returns how long the probe took to complete in seconds. |
probe_all_success | Displays whether or not the probe was a success (summary). |
probe_success | Displays whether or not the probe was a success. |
sm_check_info | Provides information about a single check configuration. |
k6 metrics
Browser checks also collect the metrics produced by k6 and store them as Prometheus metrics.
k6 has two types of metrics:
- Built-in metrics: These are metrics collected by every k6 test, such as data received and total number of requests. In addition, browser checks collect Web Vitals metrics.
- Custom metrics: These are metrics that you can create in your test script to measure anything specific to your system or business logic. In Prometheus, they’re renamed to
probe_K6_METRIC_NAMEand mapped to Prometheus gauges.
k6 built-in metrics for browser checks are transformed in Synthetic Monitoring as follows:
| Metric | Description |
|---|---|
probe_browser_data_received | The total data received for all requests made in executing the script. It corresponds to the data_received metric. |
probe_browser_data_sent | The total data sent for all requests made in executing the script. It corresponds to the data_sent metric. |
probe_browser_http_req_duration | Duration of HTTP request by phase, in seconds. This is the combined total of the http_req_blocked, http_req_connecting, http_req_receiving, http_req_sending, http_req_tls_handshaking, and http_req_waiting k6 HTTP metrics. |
probe_browser_http_req_failed | The number of failed HTTP requests while executing the script. |
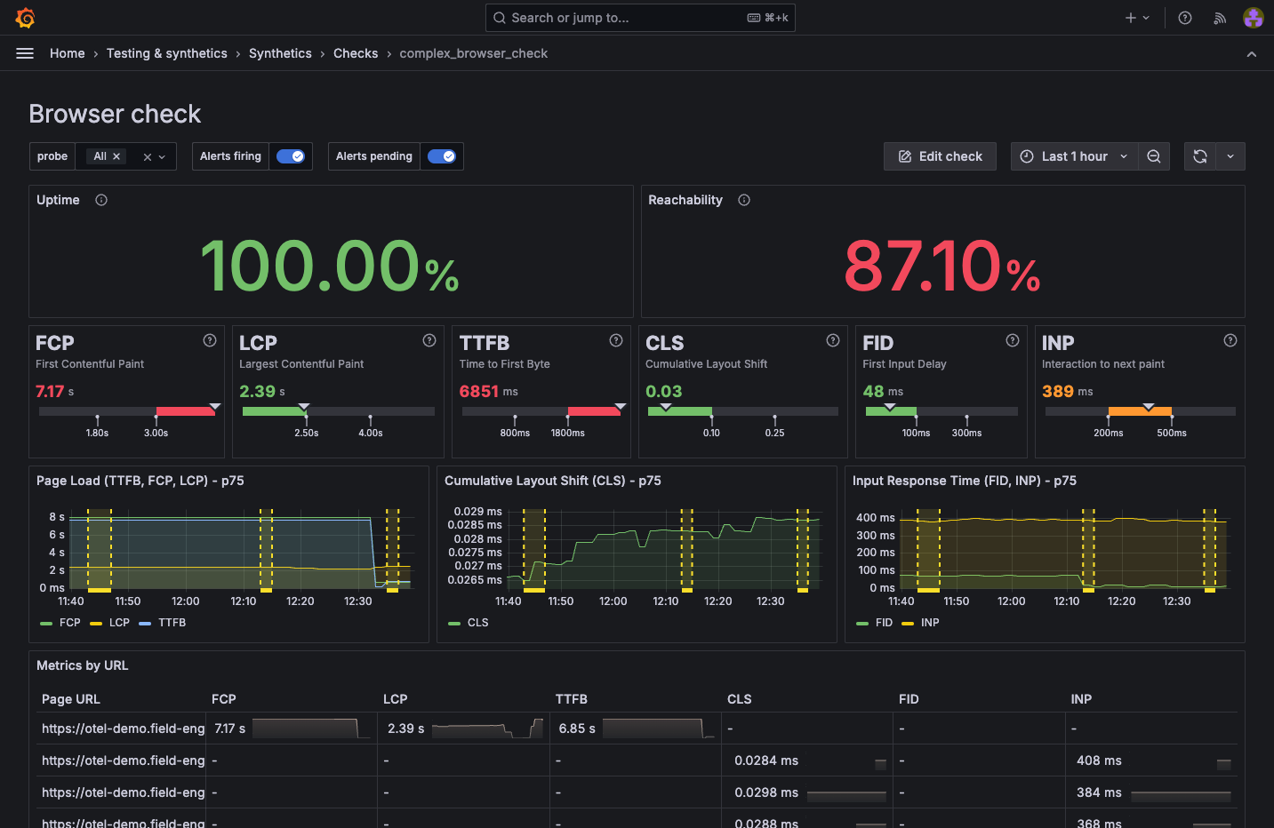
probe_browser_web_vital_cls | Measures the visual stability on a webpage by quantifying the amount of unexpected layout shift of visible page content. Refer to Cumulative Layout Shift for more information. |
probe_browser_web_vital_fcp | Measures the time it takes for the browser to render the first DOM element on the page, whether that’s a text, image or header. Refer to First Contentful Paint for more information. |
probe_browser_web_vital_fid | Measures the responsiveness of a web page by quantifying the delay between a user’s first interaction, such as clicking a button, and the browser’s response. Refer to First Input Delay for more information. |
probe_browser_web_vital_inp | An experimental metric that measures a page’s responsiveness. Refer to Interaction to Next Paint for more information. |
probe_browser_web_vital_lcp | Measures the time it takes for the largest content element on a page to become visible. Refer to Largest Contentful Paint for more information. |
probe_browser_web_vital_ttfb | Measures the time it takes between the browser request and the start of the response from a server. Refer to Time to First Byte for more information. |
probe_check_success_rate | The pass/fail rate of assertions (calls to check()). The check label identifies the assertion by name. The value can range between 0 (all failed) and 1 (all passed). |
probe_checks_total | The number of passing/failing assertions (calls to check()). The check label identifies the assertion by name. The result label can have a value of pass or fail. |
probe_iteration_duration_seconds | Returns the amount of time it took the script to execute, in seconds. It corresponds to the iteration_duration metric. |
Visualization
You can query all the produced check metrics with Grafana Explore, where you can create custom panels and add them to your dashboards.
Additionally, each check includes a dashboard displaying the results of the most relevant metrics. To learn more about the various visualization options, refer to Analyze results.

Compatibility
Grafana Cloud Synthetic Monitoring has the following limitations for k6 scripts, compared to running them locally or using Grafana Cloud k6:
Workload options
Each k6 check runs only one iteration of the test. The system ignores options such as vus, duration, stages, and iterations.
Timeout
k6 checks have a maximum execution time. Configure this limit with the Timeout option in the UI.
k6 CLI
You can’t use the k6 CLI to run or upload k6 scripts to Grafana Cloud Synthetic Monitoring.
Other k6 APIs
Thresholds aren’t supported.
Labels
Custom labels that you define in the UI aren’t included in k6 metrics. Non-k6 metrics don’t include labels that you define in the k6 tags option.
Load local files
For security reasons, probes can’t load local files. k6 APIs such as open, fs, and grpc.load (non-reflection) aren’t supported.
To import local modules or libraries, use a bundler to build your k6 script with its dependencies locally. However, note that bundled scripts have additional limitations for browser checks.
Limitations
Bundled or minified scripts
The Synthetic Monitoring UI validates scripts by checking for required imports and options. This validation fails with webpack-compiled, bundled, or minified scripts because the code structure is obfuscated.
To create browser checks with bundled scripts, use Terraform or the Synthetic Monitoring API.
Public probe memory
Browsers on public probes are allocated 1GB of RAM when running tests, which may be insufficient for large web pages. If a page is too large to load, the test execution fails and logs the message: Unexpected DevTools server error: Target has crashed.
Was this page helpful?
Related resources from Grafana Labs


