Query types
The k6 data source includes the following query types.
Metrics
Metrics measure the System Under Test (SUT) performance, expressed as rates, counters, gauges, or trends.
The panel displays a line chart representing the metric’s values during the test run.

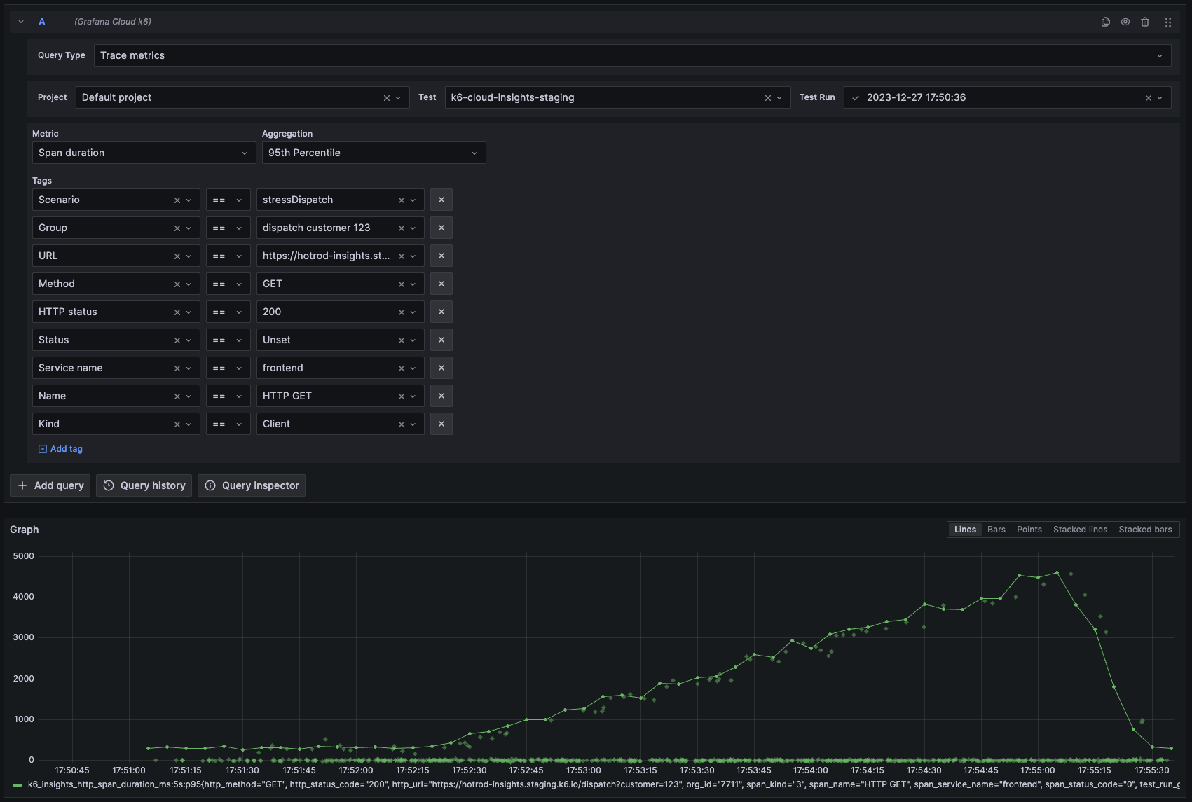
Trace metrics
Telemetry tracing metrics captured during the test run.

You can hover over an exemplar to delve deeper into a specific trace.
Tests
A list of tests within the selected project.

Selecting the items in the Name column takes you to the test page, while selecting the items in the Last run column takes you to the latest test run results.
Test runs
A list of test runs.

Selecting the items in the Started column takes you to the test results page.
Checks
Displays the success rate of checks in the test.

Thresholds
Compares the defined threshold value against the metric values emitted during the test run.

HTTP, WebSockets, gRPC
Lists requests generated during the test runs in the selected protocol.

Logs
Lists logs generated during the test run.
Was this page helpful?
Related resources from Grafana Labs


